LLM Optimizer Demo Overview

LLM Optimizer Demo Overview

This year in Cannes Adobe announced LLM Optimizer. Adobe promised real‑time agentic‑traffic detection, competitive benchmarking, one‑click fixes and revenue attribution.

“With Adobe LLM Optimizer, we are enabling brands to confidently navigate this new landscape, ensuring they stand out and win in the moments that matter.” — Loni Stark, VP Strategy & Product, Adobe Experience Cloud

Let's take a look at the demo preview features and capabilities, while we are waiting October 13th and the GTM Launch webinar to explore positioning, sales plays, and best practices.

Brand Presence section

Title 1.2

Brand Presence section

Understand how often, and in what context your brand is referenced in AI-generated answers and AI search results.

Article content

Brand Presence section

Understand how often, and in what context your brand is referenced in AI-generated answers and AI search results.

  • Visibility score shows the percentage of relevant AI searches that mention or cite your brand (your share of voice in AI answers).
  • Sentiment trends reveal how brand perception changes over time across AI mentions.
  • The data insights table helps you spot content gaps and identify high‑impact opportunities to prioritize.
  • You can export any view as a CSV for team sharing and deeper analysis.
Article content

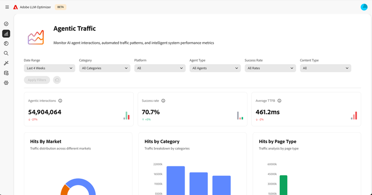
Agentic Traffic section

Discover how AI agents interact with your site.

  • Agent interactions report total hits from AI agents, including unique agents and request volume.
  • Success rate shows the percentage of successful HTTP requests from AI agents.
  • Average time to first byte (TTFB) tracks typical server response times.
  • URL performance analysis highlights which pages agents visit most, how often, and by how many unique agents.
Article content

Referral Traffic section

See how external sources drive traffic to your content, with breakdowns by region, product, and page type to understand what contributes most to inbound traffic.

  • Consent rate indicates the share of referred visits with consented data collection.
  • Top referral sources lists the external sites that send the most traffic.
  • Referral traffic details provides a table of sources, visits, bounce rates, and channels for deeper analysis.

Article content

Article content

Opportunities section

Explore prioritized recommendations to boost your brand’s visibility in AI search and improve on‑site performance.

Viktor Lazar

Director of Engineering